WoTerm 10.4.4发布:新增终端模拟器核心功能与优化
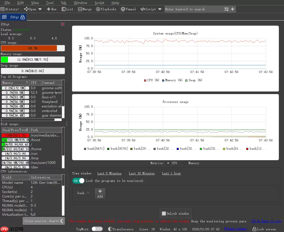
之前就有用户建议我参考 FinalShell 的远程监控功能进行开发,但一直没付诸实践——毕竟在运维人员眼里,掌握相关命令才是基本功,而实时图表化监控反而可能持续占用系统资源,显得有点多余。直到某次听到实施团队通过电话远程请厂商协助查看监控界面,才猛然意识到:原来这功能还能这样用!于是便着手快速实现了基础版本,后续将视情况逐步优化和完善。
免费影视、动漫、音乐、游戏、小说资源长期稳定更新! 👉 点此立即查看 👈
[SFTP/FTP] 新增快捷按键支持:返回上级目录、进入子文件夹、删除文件/目录。 [Tunnel] 修复多隧道并发启用时可能出现的数据错乱及程序崩溃问题。 [SFTP] 新增系统资源实时监控与可视化图表,清晰呈现 CPU 使用率、进程数、磁盘占用等关键指标。 新增选项卡锁定机制,被锁定的标签页将禁用关闭操作。 新增选项卡快捷切换功能,支持一键切换终端会话,并提供自定义快捷键设置选项。


软件下载地址:
软件开源地址:
源码地址:
游乐网为非赢利性网站,所展示的游戏/软件/文章内容均来自于互联网或第三方用户上传分享,版权归原作者所有,本站不承担相应法律责任。如您发现有涉嫌抄袭侵权的内容,请联系youleyoucom@outlook.com。
同类文章
AI能从单份血样检出多种神经疾病
来源:科技日报科技日报讯 (记者刘霞)由瑞典隆德大学领衔的国际研究团队,研发出一款新的人工智能(AI)模型。该模型仅需一份血液样本,便能精准识别多种神经退行性疾病。团队期望,该AI模型未来能实现“一
褪去虚火,脑机接口方能释放长远价值
来源:科技日报2026年开年,马斯克宣称脑机接口产品将于年内启动量产,引爆全球市场情绪。国内资本随即扎堆追捧,脑机接口相关概念股大幅走高,行业短期炒作虚火蔓延。进入3月,脑机接口迎来多重利好:脑机接
黎万强、洪锋退出小米科技股东名单
人民财讯4月7日电,企查查APP显示,近日,小米科技有限责任公司发生工商变更,原股东小米联合创始人黎万强、洪锋退出,同时,注册资本由18 5亿元减至约14 8亿元。 企查查信息显示,该公司成立于20
新闻分析|“阿耳忒弥斯2号”任务为何只绕月不登月
新华社北京4月7日电 新闻分析|“阿耳忒弥斯2号”任务为何只绕月不登月 新华社记者张晓茹 美国东部时间6日18时40分许(北京时间7日6时40分许),执行美国“阿耳忒弥斯2号”载人绕月飞行任
“链接未来·智汇静安”区块链创新应用优秀场景分享(四)| 信医基于区块链与隐私计算的真实世界研究数据产品
聚焦数字技术,释放创新动能。为集中展示静安区区块链技术从“实验室”走向“应用场”的丰硕成果,挖掘一批可复制、可推广的行业解决方案,加速构建区块链产业生态闭环,静安区数据局特推出“静安区区块链创新应用
- 日榜
- 周榜
- 月榜
1
2
3
4
5
6
7
8
9
10
相关攻略
2015-03-10 11:25
2015-03-10 11:05
2021-08-04 13:30
2015-03-10 11:22
2015-03-10 12:39
2022-05-16 18:57
2025-05-23 13:43
2025-05-23 14:01
热门教程
- 游戏攻略
- 安卓教程
- 苹果教程
- 电脑教程
热门话题

