Surpass API与2.0.0权限开放平台正式发布
Surpass API开放平台
Surpass是一款面向企业级服务的API开放平台,全面兼容OpenAPI规范,专为REST API资源设计,采用无状态认证机制,支持安全、高效的API调用,并实现跨系统统一权限治理- 助力企业整合内部多套业务系统,构建集中化权限管理体系,提供标准化应用资源访问接口,显著降低复杂权限场景下的管理成本
- 基于成熟的
角色访问控制(RBAC)模型,实现精细化权限管控,严格遵循经典四层结构:用户 → 角色 → 应用 → 资源 - 内置Mybatis SQL驱动的OpenAPI定义能力,开发者仅需编写SQL语句,即可快速生成可调用API,真正实现零代码API服务交付
- 支持可视化、页面化配置的动态
API权限安全管理,灵活适配不同业务阶段的安全策略调整需求 - 强化安全防护能力:支持数据传输过程中的动态密钥加密、
JWT令牌自动续期机制、全链路用户行为追踪与审计 - 提供全维度API调用日志记录,覆盖请求路径、IP归属地、权限校验结果等关键字段,全面提升API审计与合规能力
- 基于OpenAPI规范自动解析并生成标准Swagger交互式文档,提升前后端协作效率
Gitee | GitHub
免费影视、动漫、音乐、游戏、小说资源长期稳定更新! 👉 点此立即查看 👈
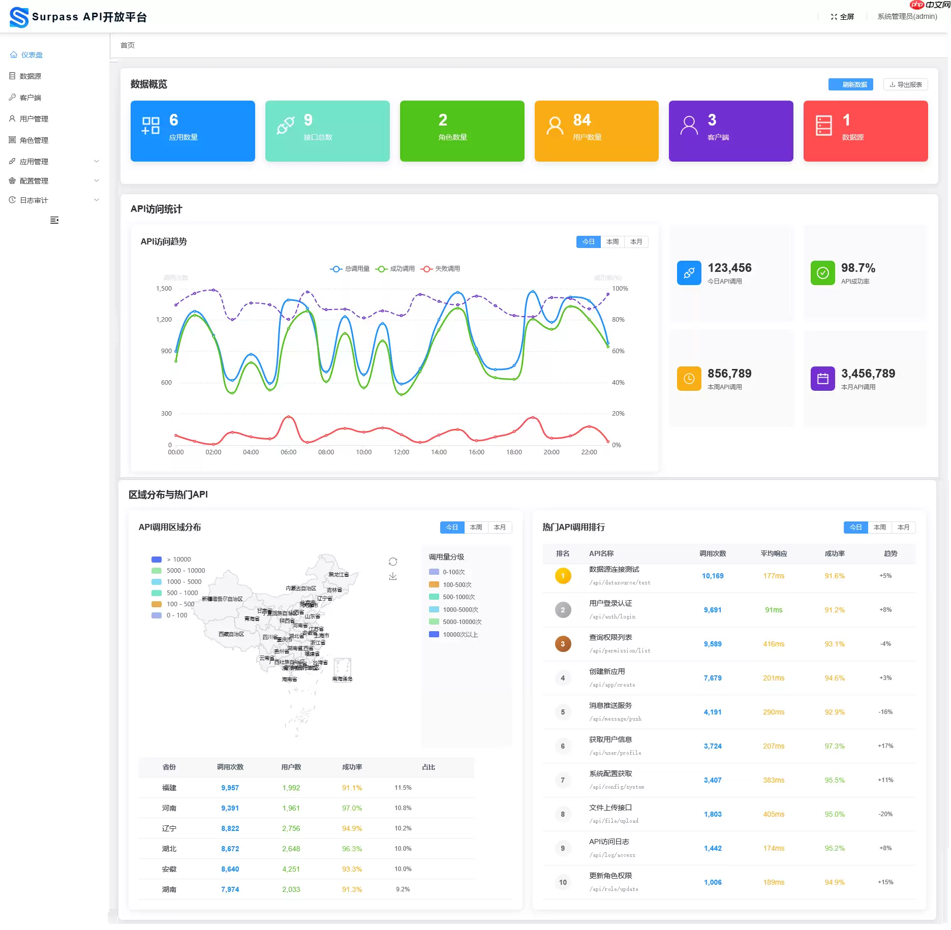
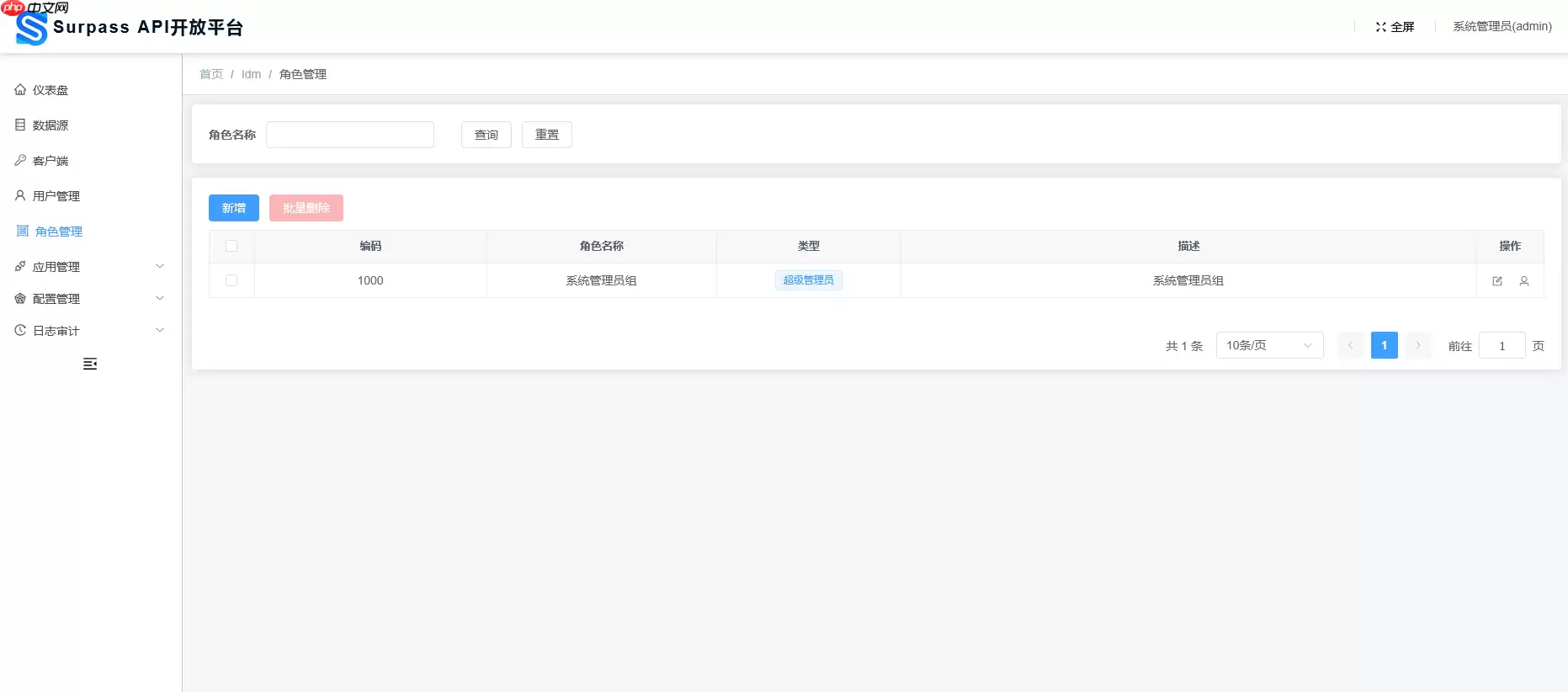
效果展示
仪表盘
数据源
客户端
用户管理
角色管理
应用管理
资源管理
OpenAPI接口配置
OpenAPI接口Debug
客户端权限
角色权限
接口调用日志
❓ License
Apache License, Version 2.0
源码地址:点击下载
游乐网为非赢利性网站,所展示的游戏/软件/文章内容均来自于互联网或第三方用户上传分享,版权归原作者所有,本站不承担相应法律责任。如您发现有涉嫌抄袭侵权的内容,请联系youleyoucom@outlook.com。
同类文章
AI能从单份血样检出多种神经疾病
来源:科技日报科技日报讯 (记者刘霞)由瑞典隆德大学领衔的国际研究团队,研发出一款新的人工智能(AI)模型。该模型仅需一份血液样本,便能精准识别多种神经退行性疾病。团队期望,该AI模型未来能实现“一
时间:2026-04-07 14:55
褪去虚火,脑机接口方能释放长远价值
来源:科技日报2026年开年,马斯克宣称脑机接口产品将于年内启动量产,引爆全球市场情绪。国内资本随即扎堆追捧,脑机接口相关概念股大幅走高,行业短期炒作虚火蔓延。进入3月,脑机接口迎来多重利好:脑机接
时间:2026-04-07 14:55
黎万强、洪锋退出小米科技股东名单
人民财讯4月7日电,企查查APP显示,近日,小米科技有限责任公司发生工商变更,原股东小米联合创始人黎万强、洪锋退出,同时,注册资本由18 5亿元减至约14 8亿元。 企查查信息显示,该公司成立于20
时间:2026-04-07 14:55
新闻分析|“阿耳忒弥斯2号”任务为何只绕月不登月
新华社北京4月7日电 新闻分析|“阿耳忒弥斯2号”任务为何只绕月不登月 新华社记者张晓茹 美国东部时间6日18时40分许(北京时间7日6时40分许),执行美国“阿耳忒弥斯2号”载人绕月飞行任
时间:2026-04-07 14:55
“链接未来·智汇静安”区块链创新应用优秀场景分享(四)| 信医基于区块链与隐私计算的真实世界研究数据产品
聚焦数字技术,释放创新动能。为集中展示静安区区块链技术从“实验室”走向“应用场”的丰硕成果,挖掘一批可复制、可推广的行业解决方案,加速构建区块链产业生态闭环,静安区数据局特推出“静安区区块链创新应用
时间:2026-04-07 14:55
- 日榜
- 周榜
- 月榜
1
2
3
4
5
6
7
8
9
相关攻略
2015-03-10 11:25
2015-03-10 11:05
2021-08-04 13:30
2015-03-10 11:22
2015-03-10 12:39
2022-05-16 18:57
2025-05-23 13:43
2025-05-23 14:01
热门教程
- 游戏攻略
- 安卓教程
- 苹果教程
- 电脑教程
反恐精英OL官网首页入口在哪 反恐精英OL官网首页入口
发布于 2026-04-07
红色沙漠传奇坐骑银牙获取位置 红色沙漠传奇坐骑银牙获取方法
发布于 2026-04-07
红色沙漠保险箱位置及解谜攻略 利贝坦修道院保险箱解谜
发布于 2026-04-07
西游Ⅲ官网首页入口在哪 西游Ⅲ官网首页入口
发布于 2026-04-07
杀戮尖塔2精神过载卡牌有什么用 精神过载卡牌图鉴效果
发布于 2026-04-07
动作冒险游戏《午夜之南》现已登陆PS5和Switch 2
发布于 2026-04-07
红色沙漠保险箱位置及解谜攻略 斯特伦大宅保险箱解谜
发布于 2026-04-07
红色沙漠斯特伦大宅8个听声按键保险箱解谜
发布于 2026-04-07
《腐烂国度3》开启A测
发布于 2026-04-07
从宿舍到全球!米哈游3位创始人捐赠母校上海交大 设立AI未来基石基金
发布于 2026-04-07
EA再次痛下杀手!17年后这款童年神游官宣停服
发布于 2026-04-07
14年前索尼PS广告太炸了
发布于 2026-04-07
《最后生还者》多人游戏倒在黎明前
发布于 2026-04-07
网传刘慈欣担任《鸣潮》世界观架构师引热议 库洛游戏辟谣:虚假编造
发布于 2026-04-07
小虞姬为"高价陪玩没人点"言论致歉:口无遮拦我的锅
发布于 2026-04-07
精忠报国!《帝国时代4》DLC岳飞传震撼来袭
发布于 2026-04-07
win10如何解决字体显示乱码_win10字体显示乱码完整指南一文搞懂
发布于 2026-04-06
WPS动态交互图表制作指南:让数据变化直观呈现
发布于 2026-04-07
PPT官方网站社区登录地址及用户交流中心入口
发布于 2026-04-07
WPS会员中心登录指南:个人官网入口直达
发布于 2026-04-07
2026最新教程:制作PPT动态交互图表详细步骤
发布于 2026-04-07
PPT交互式图表添加教程:5步让演示动起来(2026)
发布于 2026-04-07
PPT动态交互图表制作指南:3步搞定专业演示
发布于 2026-04-07
Excel交互动态图表制作教程:详细步骤指南
发布于 2026-04-07
PPT动态交互图表制作教程:5步插入可视化图表
发布于 2026-04-07
热门话题

